APM系统图片合集

一步一个脚印一个坑 2月前 ⋅ 191 阅读
ad

 

 

 

 

 

 

 

关于Webfunny

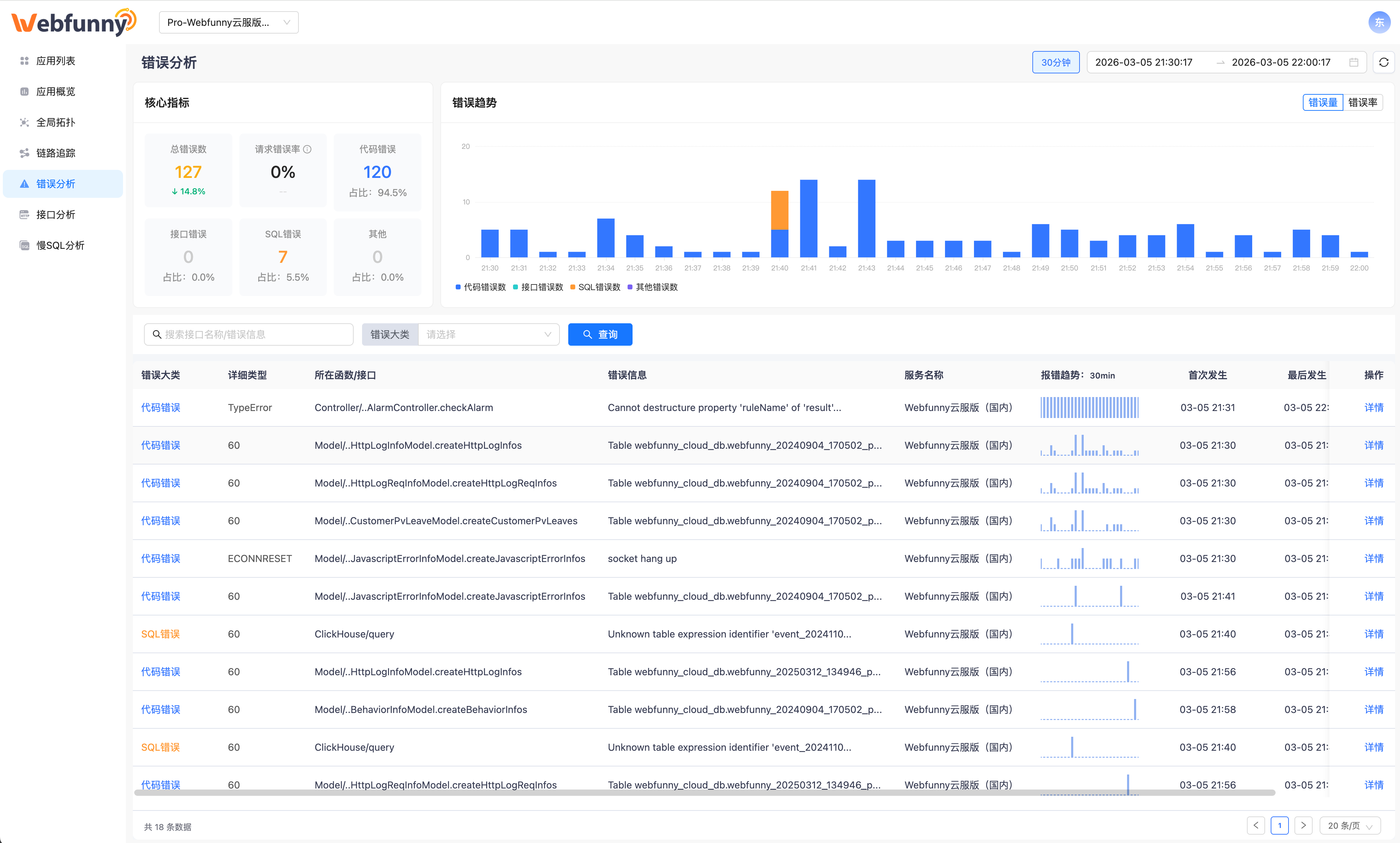
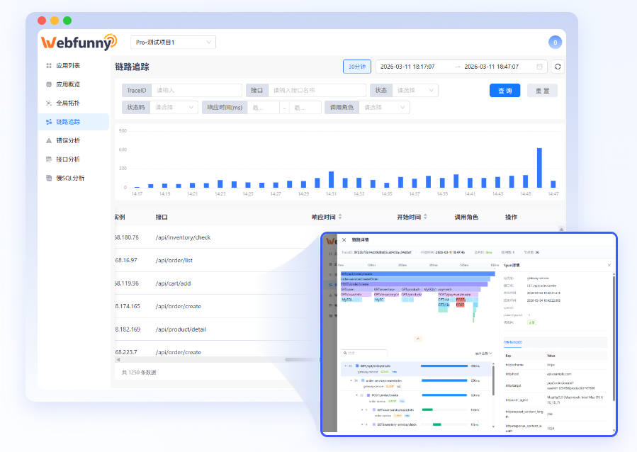
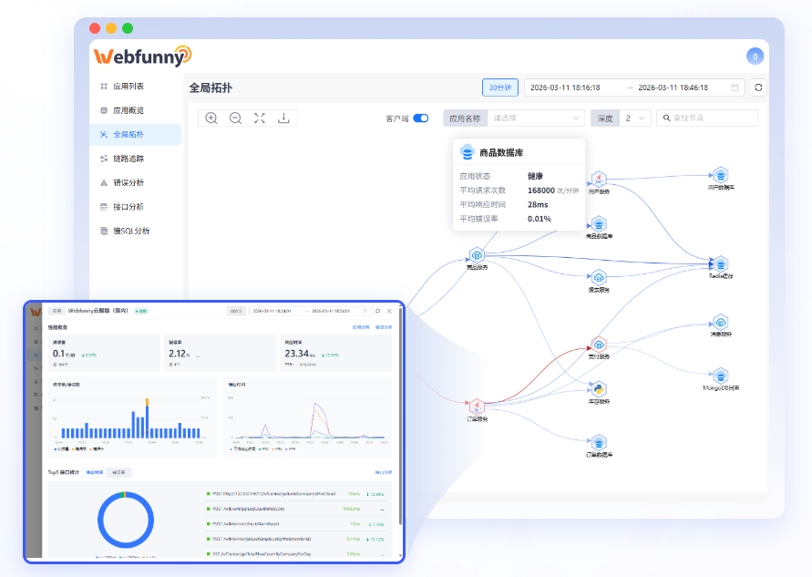
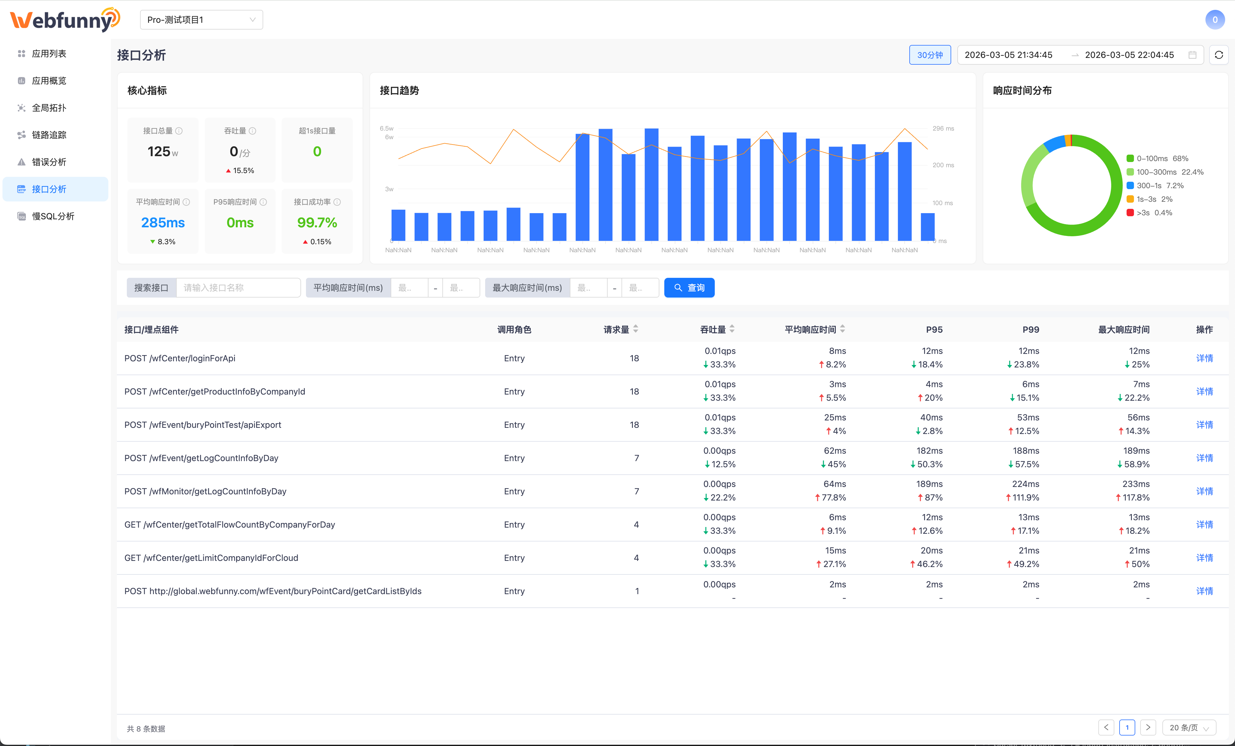
Webfunny专注于前端监控系统,前端埋点系统的研发。 致力于帮助开发者快速定位问题,帮助企业用数据驱动业务,实现业务数据的快速增长。支持H5/Web/PC前端、微信小程序、支付宝小程序、UniApp和Taro等跨平台框架。实时监控前端网页、前端数据分析、错误统计分析监控和BUG预警,第一时间报警,快速修复BUG!支持私有化部署,Docker容器化部署,可支持千万级PV的日活量!

  点赞 0   收藏 0
  • 一步一个脚印一个坑
    共发布145篇文章 获得4个收藏
全部评论: 0